本次全球用户大会上,介绍了ArcGIS 10.2 for Desktop新特性的十大亮点,请朋友们跟我一起欣赏:
十大亮点的相应视频,已分享在优酷中,地址:http://v.youku.com/v_show/id_XNTg0MDMxNTA0.html
Top1:并行处理能力
ArcGIS 10.2中继续扩展了地理处理中的并行处理能力,使得空间分析工具当中的5个工具能够支持最多4核的并行处理,提高了分析工具的计算速度。下图显示了运行加权叠加分析时,在计算机的资源监视器中可以看到4个CPU都在同时参与运算。
Top2:Lidar数据更快访问
ArcGIS 10.2注重质量和性能的改善与提升,例如Lidar数据的支持。在ArcGIS 10.1时ArcGIS可以读取存储Lidar数据的LAS文件,在10.2中对Lidar数据的访问速度更快,并提升了LAS Dataset的整体性能,这对于较大的LAS文件来说非常有效。下图显示了在ArcGIS中查看Lidar数据。

Top3:Esri is On GitHub GitHub是全球知名的社交代码网站,Esri在上面托管了大量的模板和应用。开发者可以在上面查看及下载源码,然后用来快速构建属于自己的应用程序。下图显示了Esri在Github上分享了的在线内容以便于开发者使用,例如社交媒体地图模板。


Top4:丰富的解决方案 在ArcGIS Online上提供了由Esri制作的丰富的地图和应用程序,用于解决各种问题(尤其是Local Government),这使用户的工作更加简单。在ArcGIS Resource Center可以轻而易举的找到这些解决方案,它们可以在桌面端使用和访问。下图显示了在桌面端加载这些解决方案,包括了地图和数据,例如特殊事件规划、交通事故分析等等。


Top5:与Portal for ArcGIS集成 ArcGIS 10.2中,可以通过桌面端将地图作为托管服务共享到组织内部,像发布资源到ArcGIS Online一样,ArcGIS for Desktop可以连接Portal for ArcGIS,并允许用户发布和使用其中的Web maps和services。下图显示了将地图通过托管服务发布到Portal当中的过程。


Top6:PKI安全支持 增加了ArcGIS PKI(公钥基础设施,Public Key infrastructure)来满足双重身份验证,这使得软件环境更加安全。下图显示了通过插入智能卡,并输入PIN密码,从而能够连接记录了病人信息的服务器,最后将其中的数据添加到地图中进行使用。


Top7:访问ArcGIS Online上即拿即用的服务 作为ArcGIS for Desktop的用户,现在可以访问ArcGIS Online上提供的服务,从而能够增强分析能力。下图显示了在桌面端使用ArcGIS Online上的实时交通服务,并参与网络分析,计算出不同区域的地点到达医院所需的时间。


Top8:简化的热点分析工具 使用新的最优热点分析工具,对分析的工作流进行了简化。它可以探索统计数据和确定最优设置,从而得到优化后的热点分析结果。下图显示了使用该工具,分析图中医院的病人不满意度情况。


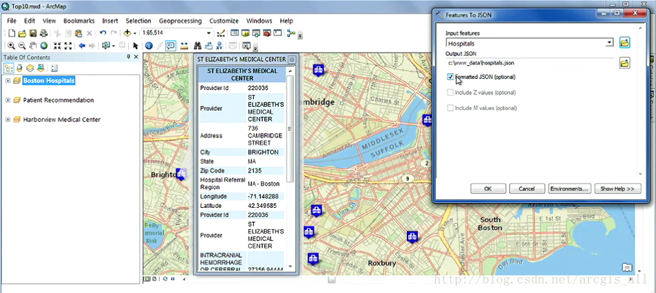
Top9:JSON转换工具 在10.2中,新增两个地理处理工具Features To JSON和JSON To Features,用于进行要素与JSON之间的转换。这个功能常用于开发者的工作当中,例如在Web应用程序当中使用。下图显示了将要素转为JSON格式之后,并在Web应用程序中加载JSON数据的过程。


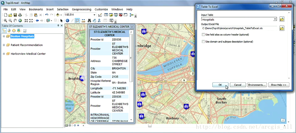
Top10:改进的Excel工具 在10.2中,可以直接读取Excel表中的数据。新增的两个地理处理工具Excel To Table和Table To Excel,能够将Excel表直接导入为ArcGIS表或者将ArcGIS表直接导出为Excel表。这是个十分受欢迎的功能。下图显示了使用Table To Excel工具将属性表导出为Excel表的过程。


免责声明:本文系网络转载或改编,未找到原创作者,版权归原作者所有。如涉及版权,请联系删