如果不知道怎么安装学生版AD,可点击以下链接
学生如何使用正版Altium Designer软件(适用于老师、学生、校友等等)。
https://blog.csdn.net/qq_41570901/article/details/121495124
安装的学生正版 软件 只能使用6个月,而许可证到期后只要还是学生身份就很容易再申请,故本文将介绍如何再次申请(主要是笔者的软件到期了,不记录下来以后自己都忘了( Ĭ ^ Ĭ ))。如何判断自己许可证到期了?
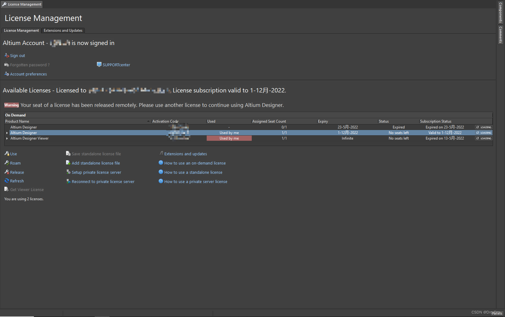
①可以在license management页面查看自己license到期时间
②当软件一些功能无法使用的时候
要延长许可证一定要等许可证到期以后再申请,否者根据实际 实验 以及官方小姐姐的反馈得知是无法延期的。
还是一样先去学生许可证网址申请:
学生许可证申请网址。
https://www.altium.com.cn/solutions/academic-programs/student-licenses
大家以前都安装过,肯定都是知道怎么申请的,这里就不再赘述,忘记的同学可以看以前的文章。然后就是去学生邮箱中等待,就会收到一个下图所示熟悉的邮件:
点击认证邮箱,之后就是继续等待他的下一个邮件。这次邮件会发的比较快,大家过两分钟看一下就有了。收到如下熟悉的邮件就代表完成了:
最后回到软件中的license management页面选择最新的许可证,在点击Use即可。如下所示:
免责声明:本文系网络转载或改编,未找到原创作者,版权归原作者所有。如涉及版权,请联系删